DevMate.设备管理SaaS:基于低代码平台的工业设备智能监控系统 重塑设备管理效率

在工业制造领域,设备是生产的核心资产,其稳定运行直接关乎企业的产能、成本与安全。然而,面对种类繁多的设备、难以打通的数据孤岛、滞后被动的运维以及管理决策缺乏数据支撑等挑战,传统管理方式已难以为继。

DevMate.设备管理SaaS,是中科星图基于自研星图云开发者平台(GEOVIS DevMate),深耕工业场景打造的智能化解决方案。它不仅仅是一套系统,更是一套集设备监控、数据分析、智能预警与协同运维于一体的全生命周期管理体系,致力于为企业提供“看得见、管得了、能优化”的数字化赋能。

一、 产品定义:源于低代码平台,胜在“懂工业”

DevMate.设备管理SaaS并非一个孤立的应用,它根植于星图云开发者平台强大的低代码与模型驱动开发能力。这意味着它具备双重优势:

1、开箱即用:针对工业设备管理的核心痛点,将低代码的效率优势与工业物联网的专业性深度融合,预置了丰富的工业设备模型、数据采集模板、告警规则引擎与可视化组件,企业无需漫长等待即可快速上线。

2、敏捷扩展:继承了星图云开发者平台高度的灵活性、可扩展性和快速集成能力。无论是单个工厂的设备上云,还是集团型企业的跨地域资产管控,DevMate.设备管理SaaS都能提供敏捷、稳健的服务支持,以最小化的定制开发成本,快速构建起贴合自身业务流程的智能监控体系。

二、 核心价值:从数据采集到决策支持的全链路赋能

DevMate.设备管理SaaS致力于打通从设备数据采集到管理决策优化的全链路。

1、全兼容采集:通过部署在设备侧的智能网关(支持有线、4G等多种网络方式),轻松采集PLC、智能仪表等多种工业设备的运行参数。

2、高效率配置:数据实时上传至云端后,借助创新点表模型,同类设备只需配置一次点表,后续接入只需简单复用。极大降低了实施和维护门槛。

图片

3、多维度呈现:平台对数据进行实时处理、分析与存储,并通过PC大屏、组态画面等多种方式直观呈现设备状态。

4、主动式防御:系统可通过多样化渠道(手机、邮件、企微、钉钉、短信等)实时推送告警,实现故障的早发现、早定位、早处理,显著减少非计划停机时间。

最终,通过对设备利用率、报警趋势、产能数据等深度分析,为预防性维护、生产排程优化和资产管理决策提供坚实的数据支撑。

图片

三、 功能体系:四大核心功能模块,精准对标工业需求

我们深入一线,严谨对标客户实际痛点,构建了以下核心功能模块:

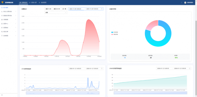
1、全景监控与智能预警中心
系统提供完整的设备监控平台,涵盖从首页看板的总览,到设备列表、设备状态(详情)、设备地图的精细化管理。在设备详情页,不仅可以查看实时数据,还能进行反向控制。通过趋势曲线功能(包括实时曲线与历史趋势),任何参数波动都一目了然。

图片

系统的智能预警引擎允许自定义复杂的告警规则,确保关键异常无一遗漏,并通过多通道即时触达责任人,形成从感知到响应的快速闭环。

图片

2. 资产与配置管理中心
完善的基础数据管理是系统稳健运行的基石。DevMate.设备管理SaaS提供对公司、工程项目、网关型号、设备型号的集中维护。

图片

强大的用户与角色管理功能,支持按区域、项目进行精细化资产权限分配,确保数据安全与操作合规。设备与采集点的配置过程高效直观,得益于抽象点表模型,批量设备接入与配置的效率可提升80%以上。

图片

3、数据分析与报告中心
超越简单的数据查看,DevMate.设备管理SaaS致力于提供洞见。平台内置强大的统计分析功能,包括设备活动分析、设备日志分析、利用率分析及报警分析,可从时间、频率、类型等多个维度理解设备行为。报表管理模块支持灵活的自定义模板制作与在线生成,可一键导出设备运行报告、产能统计报表等,为管理汇报与持续改进提供便利。

图片

图片

4、可视化展示与协同运维中心
针对管理层与现场不同的查看需求,我们提供多形态的可视化工具。设备大屏专为指挥中心设计,包含首页、设备分析、设备快照、组态画面、运行日志与报警日志视图,数据动态刷新,震撼直观。对于维修保养团队,系统集成了智能维保模块,涵盖从保养计划、维修申请到配件管理、知识库的完整工单流程。

图片

图片

图片

图片

四、 平台优势:安全、开放、可持续的工业级SaaS服务

1、企业级安全与权限:采用多租户架构,数据隔离严密,提供从系统、项目到设备级别的多层次权限控制体系,满足集团型客户分级管理需求。

2、丰富的API与集成能力:基于低代码平台构建,天生开放。提供丰富API接口,支持与企业现有ERP、MES等系统集成,也可支持客户进行个性化的二次开发与功能扩展。

3、持续迭代的云服务:作为SaaS产品,DevMate.设备管理SaaS承诺功能的持续免费迭代与优化,确保客户始终能用上紧跟技术发展趋势的最佳实践,而无须担心升级成本与复杂度。

4、一站式交付体验:提供从硬件网关选型、现场实施、数据对接到培训运维的全链条服务,真正实现“交钥匙”工程,降低客户的技术门槛与项目风险。

五、 客户实践:某电缆公司的设备管理智能化之路

某电缆公司通过引入DevMate.设备管理SaaS,为其生产线上的关键设备加装了数据采集网关,将PLC控制器的运行数据实时上云。如今,管理人员在办公室就能全局掌控设备状态,故障报警通过微信实时推送,维修工单线上流转,设备利用率报表为生产调度提供了清晰依据。这一转型不仅降低了意外停机风险,更通过数据驱动,开启了精细化设备管理的新篇章。

DevMate.设备管理SaaS,不仅仅是一套软件,更是我们借助低代码平台力量,为工业领域带来的管理理念与工具革新。我们深信,让每一台设备的数据被看见、价值被挖掘、管理被优化,是驱动制造业迈向智能化未来的关键一步。