市场情绪摸不透?带你读懂机构预期

经济景气有 PMI(采购经理人指数)作为“晴雨表”,那市场的情绪如何判断?万得基金联合众多投资经理共同打造的投资经理情绪(IMI)功能,就是为市场情绪提供一个更立体、更真实的观测窗口。


它是一套基于买方、资管、券商、银行等核心机构真实预期构建的情绪洞察体系。它把专业投资者对未来市场、资产、行业的看法转化为可观察、可比较、可互动的情绪温度,让更多投资者能够读懂市场的“脉搏”。


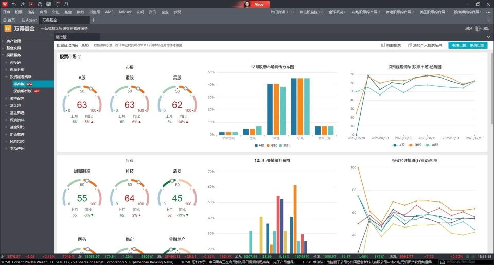
市场情绪的“全景扫描仪”


每月,市场上不同类型的专业投资经理都会把对未来三个月市场的判断——乐观?谨慎?悲观?通过问卷“投喂”给大数据。


这些来自一线投研的真实观点经过结构化处理与情绪映射后,形成了全市场的情绪全景。


图片

你能看到什么?


● A股、美股等主要市场的情绪方向

● 行业赛道(科技、制造、消费、周期等)的情绪强弱

● 风格偏好(大盘/小盘、成长/价值)的变化

● 跨资产预期(债券、黄金、原油等)


这就像为投资市场安上一套“情绪雷达”,让我们知道哪些方向正在聚集乐观情绪,哪些领域情绪转冷,帮助投资者提升对市场温度变化的敏感度。


看懂不同机构的真实想法


投资经理情绪的深度解析功能进一步把情绪拆解到机构层面,让你看到不同机构类型的“心态”。


图片

核心买方:具备大资金、长周期、稳健风格特点。它们的情绪往往是长期趋势的参考信号。


资管机构:研究更深、覆盖更广,对热点反应快,是中期主线的重要风向标。


券商:事件驱动型强,对政策与产业催化更敏感,情绪更偏短线,是发现短期机会的信号源。


银行:更注重稳健收益,对低波动资产关注度高,能反映股债切换的早期倾向。


这些机构的情绪拆分,就像拿到不同“门派”的投资秘籍。机构一致看好,可能意味着趋势动能正在聚集;机构分歧明显,则代表市场尚未定价完全,往往意味着交易机会。


投资者专属情绪画像


投资经理情绪不仅是观察工具,更是一个互动功能。你也可以填写问卷,系统会根据你的回答生成一份 “个人情绪画像”,并与全市场专业投资者的综合情绪进行对比。


图片


你可以轻松看到:


● 自己比市场更乐观?还是更谨慎?

● 你的行业偏好是否接近主流?

● 在资产选择上,你更“逆向”还是更“跟随”?


如何用好“投资经理情绪”?


跟紧专业节奏:抓主线、避误判


看全市场情绪,可以快速捕捉专业投资者关注的主方向,为资产配置提供参考。


找机构差异:挖掘分歧里的机会


一致可能是抱团信号;分歧则可能是低估值机会的前奏。


对照自己的情绪:避免“情绪化交易”


通过对比个人与机构情绪,帮助投资者更冷静地审视自己的判断。


市场情绪像潮水,变动但有迹可循


PMI告诉我们经济冷暖,投资经理情绪(IMI)帮助我们读懂市场情绪的涨落。


不管你是想跟随专业投资人、寻找分歧机会,还是想更清晰地理解市场氛围,投资经理情绪都能成为你的“投资情绪情报站”。


当然,情绪只是参考,投资还需结合自身风险承受能力与投资目标理性判断。


【功能入口】


在 Wind 金融终端中输入:IMI,即可进入投资经理情绪。