国产主板之光?七彩虹CVN Z790巡洋舰主板+13700K+4090装机实测

全新的英特尔13代酷睿处理器上市已经好一阵了,即便依旧未能摆脱挤牙膏的“光环”,但性能的提升,也的确是显而易见的。再看看隔壁A厂更早一些发布的锐龙7000,PPT实力各种吊打友商,实际性能表现虽不至让人失望,但是那么快出现价格崩塌,对于高喊AMD YES的玩家来讲无疑就是一记重锤。
图片
二者相较而言,个人肯定更青睐英特尔的13代酷睿处理器,并在首发就已经入手了一颗i7-13700K原盒。不过在主板选择时,却跟大多数网友一样犯了难,选Z690还是Z790 ?前者,同样支持13代酷睿,性价比更高;而后者最主要的变化是pcie4.0通道数的增加以及传说中的内存BUFF,也符合电子产品买新不买旧的逻辑。
图片
不能否认,很多人是因为价格不大预期,所以选择困难。那么,有没有可能用主流Z690的价格买到最新的Z790主板呢?我手上的这块七彩虹CVN Z790 GAMING FROZEN巡洋舰主板,给出了答案。至于具体性能如何,我们将在下文进行相对详细的体验。而为什么不选择D5版本,下文也将一一道来。
图片
主板开箱&细节
电脑DIY圈子的玩家,对七彩虹主板应该都不会陌生,近些年更是发展迅猛,来到13代酷睿时代表现更是抢眼,同样在第一时间就发布了旗舰级别的Z790主板,丝毫不逊于台系主板三大厂,再综合考虑近年来在BIOS研发方面的深耕,称其为国产主板之光,应该没啥毛病。
图片
七彩虹CVN Z790 GAMING FROZEN巡洋舰主板外包装采用银白配色主体,搭配一些烫金元素(品名、系列),看上去质感非常不错,很精致。而包装背面,则是一些主要卖点、参数信息。
图片
直接拆箱取出主板,白色PCB再加上大面积银白配色的金属散热装甲,颜值直接拉满。
图片
除了使用说明书和驱动光盘外,盒内配件也不少,而且均采用与主板一致的白色配色,细节非常到位。其他配件:SATA硬盘线*3+灯效接口转接线*1+开机接口转接头*1+USB 2.0转接头*1+WIFI天线*2+M.2固盘螺丝...
图片
CVN系列在七彩虹产品序列,也是高端旗舰的定位。CVN 790系列更是迎合主流年轻消费群体的喜好,以宇宙星空和战舰元素作为设计理念,整体外观非常吸睛。细节方面,散热装甲上舷号“79”、“CVN”字样,搭配装甲表面本身的金属拉丝工艺,整体感观十分耐看。金属散热装甲边缘也都做了特殊处理,对用户非常友好。
图片
如果还没看过瘾,咱直接将金属装甲全部卸下,看个通透。白色PCB上,各种元器件似乎没那么打眼,感觉有点空旷。
图片
但是实际上,主板的供电规格还是很强悍的,足以应对13代酷睿全系处理器超频使用。主板采用了14+1+1相混合数字供电(每路持续电流输出最大55A),搭配8+4pin的处理器外接供电接口设计。。F.C.C铁素体材质的电感在增强供电能力的同时还可以降低电感线圈对其他元件产生的干扰,L.R.T八脚低电阻MOS管,则能提高更好的转换效率,10K黑金固态电容则能保证CPU在运行时能有更稳定的能量供应,有效提高主板的稳定性;
图片
主板背面一览,左下角CVN字样位置有几颗ARGB灯珠设计;
图片
熟悉的LGA 1700接口,向上兼容12代酷睿处理器。
图片
单边卡扣设计的4条DDR4内存插槽,方便拆装。支持XMP,也支持OC至4800MHz的内存频率与最大128G的内存容量;
图片
PCIE插槽方面,CVN Z790 GAMING FROZEN主板提供了两个PCIE X16以及两个PCIE X1插槽,其中近CPU的PCIE X16插槽支持PCIE 5.0 x16高速传输,另一个PCIe x16插槽则支持PCIe 4.0 x4规格,两个PCIE X1接口则均为PCIE 3.0插槽。同时,两条PCIE X16插槽均有金属强化装甲进行包裹;
图片
硬盘接口方面,这块Z790主板提供了4条M.2硬盘接口和6个SATA硬盘接口。4条M.2硬盘接口均支持PCIE 4.0高速传输协议,并且4条M.2硬盘接口均有大面积金属散热甲进行覆盖,可以保证硬盘在高速运行时能有不错的热量控制。旋转式的硬盘卡扣也减少了装机时拧螺丝的时间。6个SATA硬盘接口则支持最新的SATA 3.0传输协议,最大可以达到6GB/s的传输速度;
图片
图片
图片
I/O接口方面,CVN Z790 GAMING FROZEN主板提供了4个USB 3.2 GEN1 Type-A接口,1个USB 3.2 Gen 2 Type-C接口,1个USB 3.2 Gen 2 Type-A接口,2个USB 2.0接口,1个2.5G R45J LAN有线网络接口,1对支持WIFI 6传输协议的无线网络接口,一个HDMI和一个DP视频接口,以及一组音频传输接口;
图片
前置USB接口方面,主板提供了1个TYPE-C拓展接口,1个USB 3.0拓展接口,以及2个USB 2.0拓展接口。同时,在底部接口附近,还有一个BIOS快速重置按钮,在进行超频工作时,再也不用担心扣电池太麻烦的问题了;
图片
图片
图片
测试平台搭建
完整配置:i7-13700K处理器、七彩虹CVN Z790 GAMING FROZEN 巡洋舰主板、影驰HOE EX D4-4000MHz 8G*2内存、影驰HOF Pro30 2T M.2 高速SSD固态硬盘、影驰RTX4090 金属大师 OC显卡、微星战神S360 一体式水冷散热、微星 MPG A1000G PCIE 5 1000W金牌全模组电源、安钛克 DF800 Flux 星曜者黑色机箱
图片
i7-13700K原盒,中高端攒机必备。16核+24线程的设计,性能直追上代i9。
图片
PCIE4.0固态时下的价格已经非常亲民了,1T的容量似乎也不能满足越来越大的存储需求,所以今天直接选择了这个2T的HOF Pro30 高速SSD固态硬盘。
图片
内存方面,DDR5确实是趋势,但时下高频D5内存的价格真的很难便宜,如果非极限玩家,继续使用成熟稳定的D4内存其实更为明智。为了匹配今天这块主板的颜值和性能,选择了这一对影驰HOF EX D4-4000MHz 8G*2内存进行装机。
图片
显卡方面,也必须将规格拉满。选择了时下最顶流的RTX4090显卡,无光设计的影驰RTX4090金属大师,全金属银色散热装甲,风格硬朗,同时跟主板平台也比较搭。
图片
白色主板用来装纯白主题最为契合,但其实黑白配的经典搭配,同样能出不错的效果。今天装机选择的机箱是黑色的安钛克DF800 Flux 星曜者机箱。
图片
主流的钢化玻璃侧透设计,个性鲜明的菱形结构前脸,再加上安钛克专属的FLUX平台,拥有独创的特殊风流架构系统,并获得了实用新型专利证书,电源仓上方的风扇位,搭配机箱本身风道和散热设计,可以给高端RTX40显卡和13代酷睿更好的散热条件。
图片
既然都选择RTX40显卡了,一颗ATX3.0规格的电源肯定也少不了,今天装机选择的是微星MPG A1000G PCIE 5 1000W金牌全模组电源。整体哑光黑的配色搭配上银白色的金属装饰,质感也非常不错。因为非纯白主题装机,所以也不会影响整机效果。
图片
内置的13.5cm静音风扇采用了动态液压轴承,搭配上电源的一键“Zero Fan”功能,可以让电源智能调控风扇转速,让电源可以更加安静稳定的运行;原生自带最新的12VHPWR供电接口,搭配上标配的12VHPWR模组线,跟RTX4090显卡也更搭。
图片
图片
散热方面,性能优先,为了给13700K一个更好的环境,选择的是微星战神S360 一体式水冷,无RGB设计的散热风扇搭配全黑化的一体式冷排,让整个散热看上去比较低调,但性能绝对顶流;
图片
S360冷头内部还配备了一块2.4英寸的小屏幕,可以实时显示硬件的运行状况,也可以自行DIY屏幕展示的内容。而屏幕下方还有一把6cm的小风扇,也可以辅助冷头散热。
图片
冷头底部采用了一块经过高精度打磨的圆形纯铜底座,出厂预涂硅脂并预装了LGA1700的处理器扣具,细节方面的处理十分贴心;
图片
整机效果,素颜感觉还不错
图片
图片
图片
亮机之后,颜值也依旧在线
图片
图片
图片
主板bios与软件
国产主板,其实用料早已不逊色台系主板。但不得不承认,bios落后依旧明显。作为国内老牌主板厂,七彩虹投入大量人力物力研发bios,目前其实已初见成效。新平台,习惯性先给主板更新下BIOS。图形化的BIOS界面,简洁明了。常用的内存XMP,硬盘RAID,硬盘启动顺序,硬件一键OC,风扇转速调节以及硬件状态等信息都集中在了一起,对于刚接触DIY的小白来说,十分方便;
图片
点击BIOS功能选项,将文件系统为FAT格式U盘插入后,选择最新版BIOS文件即可开始更新BIOS版本了。需要注意的是,在更新BIOS之前,需要现在高级模式中将主板芯片组中的ME设置(主板写保护设置)设为关闭后,才能成功更新主板BIOS;
图片
图片
图片
同时,七彩虹CVN Z790 GAMING FROZEN巡洋舰主板的BIOS更新功能中提供了两种更新选择,一种是快速更新,即在保留BIOS原本设置不变的情况下,只更新BISO版本。另一种则是完全更新,即不保留BIOS的所有设置,更新BISO版本;
图片
图片
BIOS更新完成后,我们需要先对BIOS进行简单的设置。先在主界面中将内存XMP设为开启。如果想要让CPU一直以全速状态运行的话,也可以将主界面右下角的一键OC设为性能模式;
图片
图片
当然,如果对于硬件超频有一定了解的话。也可以在顶部的超频OC选项页中,对CPU和内存进行频率调整、时序调整、电压调整等超频设置;
图片
最后按下F10保存设置后,就可以进入系统了;
图片
进入系统后,主板会提示安装七彩虹的iGamer Center控制中心(没有提醒的话,也可以在官网的主板详情页中进行下载)。这个iGamer Center提供了十分丰富的功能设置,在搭配七彩虹旗下的硬件时,可以通过这款软件对其他七彩虹硬件进行调控;
图片
灯效控制方面,iGamer Center提供了全局控制与单独控制两种选择,并且提供了十余种不同灯效模式,玩家可以根据自身喜好自由选择中意的灯效模式;
图片
除了灯效控制外,在单独控制页面中,iGamer Center还可以对显卡的核心频率、显存频率、功耗、温度墙、风扇转速等硬件进行简单的调整;
图片
如果想要实时查看硬件的温度、功耗等信息,iGamer Center还提供了监控小窗的功能(会损失一定的显卡性能),将需要监控的硬件信息实时显示在屏幕上;
图片
性能实测
鲁大师整机测试得分308W分,其中CPU得分107W分,显卡得分150W分;
图片
图片
默频状态下,CPU-Z单核得分880.5分,多核得分12571.4分;
图片
将CPU频率手动锁定为P核5.6GHz、E核4.2GHz,CPU电压手动锁定为1.31V后,保存BIOS设置,重启开机。
图片
图片
成功将CPU频率OC至5.6GHz,再次测试。CPU单核得分914.3分,多核得分13067.8分;
图片
单烤FPU测试,室温26°,在CPU默频状态待机状态下,CPU功耗为20W左右,CPU温度为30℃左右。烤机5分钟,CPU温度稳定在85°左右,CPU功耗稳定在245W左右;
图片
图片
将CPU超频至5.6GHz后,再次测试,烤机15分钟,CPU的温度稳定在95℃左右,CPU功耗稳定在265W左右;
图片
CineBench R23基准测试,在CPU默频状态下,处理器单核得分2100pts,多核得分30813pts;
图片
将CPU超频至5.6GHz后再次测试,CPU的单核得分2183pts,CPU多核得分31798pts;
图片
FurMark显卡烤机,室温26°,机箱内环境,烤机20分钟左右,显卡功耗稳定在440W左右,显卡温度稳定在68°左右;
图片
3D Mark显卡测试,在Time Spy测试中,显卡得分36609分,Time Spy Extreme测试中,显卡得分19287分,在Fire Strike测试中,显卡得分82973分,Fire Strike Extreme测试中,显卡得分45906分,Fire Strike Ultra测试中,显卡得分24939分,在Port Royal光追渲染测试中,显卡得分25697分;
图片
PC Mark Extended整机测试得分15348分,其中,常用基本功能测试得分12212分,生产力测试得分12307分,数位内容创作测试得分20541分,游戏测试得分45579分;
图片
内存开机默认2133MHz,此时,内存的读取速度为34072MB/s,写入速度为31482MB/s,复制速度为33295MB/s,延时为86ns;
图片
内存XMP至4000MHz,内存的读取速度为61292MB/s,写入速度为57309MB/s,复制速度为55861MB/s,内存延时为79ns;
图片
内存频率手动OC至4400MHz  C19的状态时,内存的读取速度为60564MB/s,写入速度为58787MB/s,复制速度为58837MB/s,内存延时为70.4ns;
图片
CrystalDiskMark的硬盘读写测试中,硬盘的读取速度为4999.72MB/s,写入速度为4248.59MB/s。其中,在进行连续读写测试时,硬盘最大温度为69℃;
图片
AS SSD硬盘读写测试,测试得分8637分。其中,硬盘读取速度为4289.95MB/s,写入速度为3544.91MB/s(由于该软件官网长期未发布最新版,因此测试数据仅作参考);
图片
3D Mark 存储性能测试中,测试得分3147分,其中硬盘平均带宽为547.91MB/s,平均存取时间为58μs;
图片
游戏测试
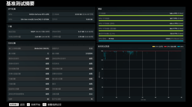
《战争机器5》基准测试,超高画质,4K分辨率下,游戏的平均帧率为168.4FPS;
图片
《刺客信条·英灵殿》基准测试,极高画质,4K分辨率下,游戏的平均帧率为119FPS;
图片
《瘟疫传说·安魂曲》游戏体验,4K分辨率下,全极高画质,DLSS设为超高性能并开启DLSS 3.0后,游戏的实际帧率基本维持在200FPS左右;
图片
图片
图片
测评点评
通过上文开箱拆解到装机实测的全过程可以看出,七彩虹CVN Z790 GAMING FROZEN巡洋舰主板,用料扎实、配置规格高,接口也多,也能完美发挥13代i7-13700K性能,超频使用也能轻松驾驭。BIOS方面,七彩虹图形化的bios界面,功能丰富的同时又简洁易懂,小白玩家也能轻松上手,可以说真正拉近了跟台系三大厂的差距;而且从售价方面,定位旗舰的Z790巡洋舰,真的挺香的;
整机配置方面,Z790搭配i7-13700K+4090显卡的组合,应该说已经非常合理,至于内存方面,如果你觉得8G*2可能存在短板,也可以直接再加点预算,4根插满即可。聊回主板本身,白色主板在颜值方面确实拿捏得到位,至于选D4版本还是D5版本,真的看个人实际需求。至少目前来看,D5的普及速度并不是那么迅猛,高频的D5依然非常昂贵,相较而言,成熟的D4内存,放心超高频的情况下,花更少的预算就能有等同的性能,何必花那冤枉钱。至于战未来的问题,等DDR5内存真正成为主流,我大抵也用上更新的板U平台了;