10亿美元只为善后——记美国四十多年前的三哩岛核事故

图片
(⊙_⊙)
每天一篇全球人文与地理
微信公众号:地球知识局
NO.1507-三哩岛核事故
作者:酸奶没泡沫
制图:孙绿 / 校稿:猫斯图 / 编辑:养乐多
上世纪七十年代末,美国三哩岛核电站发生了人称“美国商业核电史上最大的核事故”。事故其实并未造成人员伤亡,对人的健康影响也比较小,主要的客观损失在经济领域:事故善后时,将核反应堆燃料运送到西太平洋的一个永久性存储地点用了整整14年,耗资10亿美元,因而也有人称,“三哩岛是一所10亿美元的学校”。
宾夕法尼亚州的一块标牌
专门描述了三英里岛事故
以及居民的疏散和对核电行业的影响
(图片来自@George Sheldon / Shutterstock)▼
图片
不过更大的损失可能是,这场事故让美国的核电发展停滞了30多年。
疏忽酿大错
三哩岛位于美国东北部的宾夕法尼亚州,米德尔敦下游三英里(约合4.82公里)处,“三哩岛”之名由此而来,岛上的核电站也就称“三哩岛核电站”。
美国-宾夕法尼亚州-三哩岛核电站▼
图片
米德尔敦下游不远的三哩岛
(图片来自:google map)▼
图片
上世纪70年代,石油(能源)危机直接推动了核能的大发展,三哩岛核电站也于七十年代年开始并网发电并商业运行。设计寿命40年的它本该是美国最具潜力的商业核电站之一,然而其为人所知却并非因为其产能,而是一次不光彩的核事故。
三哩岛核电站上有两座压水反应堆,一号堆1974年投入运转;二号堆1978年底建成,事故就发生在二号堆,在它运转三个月后。
能同时看到两个冷却塔飘烟的时间大概只有三个月长
(图片来自@LanceNickel/wikipedia)▼
图片
1979年3月28日清晨4点半左右,二号堆二次回路的冷凝水泵出现故障、停运。这并不是个小问题,因为核电站主要依靠核裂变反应释放大量能量来发电,过程中散发的大量热量可能会导致反应堆温度过高,最终引发核泄露,所以需要冷却系统来辅助降温。
反应堆内部管道
(图片来自@Wikipedia)▼
图片
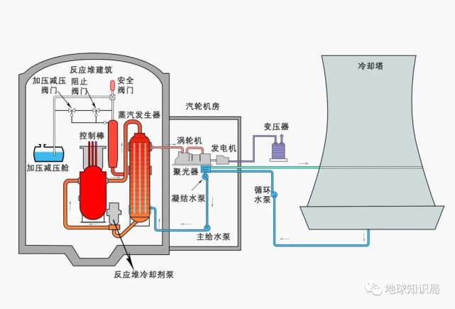
二次回路的水泵故障发生停运后,冷凝水暂停进入蒸汽发生器,热量便在反应堆中心聚集,堆芯压力上升。正常情况下,还有备用的辅助给水泵,理应出不了问题,然而备用回路的阀门却在几天前工人检修时被不小心关上了,备用辅助水泵也不出水。
TMI-2原理图
(图片来自:Wikipedia)▼
图片
接着,当反应堆内的温度和压力在此情况下升高后,反应堆开始自动应急,卸压阀也自动打开,让冷却水得以在紧急注水系统启动(反应堆设计中防止堆芯失水的重要措施 )后,通过卸压阀流入使堆芯降温。
一切仿佛就要恢复正常了。
但导致恶果的错误操作还是来了,工作人员未能明确判断卸压阀还没有回座的事实,反而关闭了应急的堆芯冷却系统,停止了向堆芯内注水。这样一来,在一回路水继续通过卸压阀外流而又得不到补给的情况下,因压力降低而产生了芯内沸腾,堆芯和设备组件都遭到严重损害。
TMI-2的控制面板上的维护标签
操作人员在事故后的回顾中
证实了是维护标签盖住了紧急给水阀的指示灯
(图片来自:John G / Wikipedia)▼
图片
结果,大量含有放射性物质的一回路水溢到安全壳的地面上,其中一部分通过污水泵自动流入辅助厂房,在地面上迅速蒸发,向外释放放射性气体……
事故开始后28小时,副州长威廉·斯克兰顿三世在新闻发布会上露面,向大众保证“一切都在控制之中”,然而当天傍晚,他又改变了他的声明,称情况“比我们认为的更为复杂”……
信口开河是美利坚政治场的传统艺能?
( 图片来自@AT/ youtube)▼
图片
事故之后
经媒体披露后,三哩岛事故在美国引起了轰动,美国媒体甚至将其称为“核电史上最重要的新闻事件”, 还刊发了特辑对其进行报道。时任总统卡特在压力之下亲自到三哩岛视察,之后还通过电视宣布成立一个“三哩岛事故委员会”,并拨款100余万美元用来开展对事故为期半年的调查。
卡特在州长和负责人的陪同下参观TMI-2控制室
主要是为了缓解民众的恐慌情绪
(图片来自@John G. Kemeny/ wikipedia )▼
图片
调查将事故的直接原因归为“操作人员的错误”,认为操作人员没有受到充分的训练,尤其没有经过模拟事故场合的训练;且操作指令编写得比较模糊,有可能导致操作者犯错(其实根本原因还是核电厂用人和管理不慎)。
核监管人员(头盔者)和事故爆发时的值班人员
整理各种信息,以便更好的处理事故后续
(图片来自@John G. / Wikipedia.)▼
图片
在影响方面,除了对核厂设备造成的破坏,此次核事故对人的影响并没有想象中大。
一是没有造成人员死亡;二是这次核辐射产生的危害比较低:由于主要安全设施都自动启动,同时反应堆有几道安全屏障(燃料包壳、一回路压力边界和安全壳等),事故爆发溢出的长寿命放射性核素(辐射源,半衰期大于10个小时的核素)在仪器可测量的限度以下。因此调查委员会报告称,经测定,由这次事故引起的厂外辐射剂量低到可以忽略任何潜在健康影响的程度。
媒体在事故发生后的报道▼
图片
在调查的同时,事故处理的工作也在继续,首先是核电站的善后工作。在事故发生后的半个多月内,前往核电站支援的技术人员数量从3月底的10余人增加到了4月17日的近2000人。这些人日夜不停歇地工作,在事故爆发后的一个月里逐渐解决了主要的技术故障,最终到4月27日,反应堆的状况完全稳定下来。
核监管委员会检查员对TMI-2 进行检查
(图片来自@美国国家档案局)▼
图片
不过更漫长的是电站的清理工作。将放射性废物运到西北太平洋的处理点可不是件容易的事,除了要解决运输和技术问题,在政治方面遇到的阻力也很大,如在去污过程中有几十个项目需要事先经核管会批准,但几乎没有一项得到及时批准,拖慢了整个清理进程。
环保局的人员在进行水采样检测
掌握核物质对附近居民可能造成的危害
(图片来自@美国国家档案局)▼
图片
核电站本身的设施清理得同样缓慢。辅助厂房从事故爆发后就开始进行,但到了1979年底不过完成了30%;安全壳在事故发生后一年内一直关闭(需要等放射性物质经过一段时间的衰变才可清理),1981年才开始去污;1984年反应堆冷却系统完成去污;去除损坏堆芯的工作从1985年才开始进行……
清盘人员对设施进行清理
(图片来自@John G. Kemeny / Wikipedia)▼
图片
最终,二号堆的总清理工作耗时14年,1993年8月14日,《纽约时报》报道清理工作已经完成,共已清除了230万加仑的废水,清理费达到了10亿美元。
在居民安置问题上,即便此次事故对人身健康造成的影响比较小,当局的处理也显得有些不负责任。
毕竟能做主的人不是居住在这里
当地居民只能自己逃离▼
图片
事故发生两天后,州长宣布居民可自愿撤离,但恐慌已经导致约14万人逃离了该地区(根据1979年4月的一项调查,有98%的撤离人员又在三周内返回了家中)。
政府没有妥善的安排当地居民的撤离
他们又能逃到哪里去,最后还是要回来承受
(1979年4月6日 图片来自@美国国家档案局)▼
图片
害怕的都逃走了,不怕的依旧留在原地。在三哩岛附近萨斯奎哈纳河东岸的密德尔镇,事故后压根也没有出现房地产出售的小广告,当地的农业和畜收业似乎也没有停滞,就连人民的恐慌情绪都难以察觉。
一朝遇事故,十年怕核电
核能造成的客观经济破坏还可以慢慢恢复,不过美国因此事件导致核发展“失去的30年”可就要不回来了。因为三哩岛事故,人民对核电发展的信心降低,反核能的势力迅速增长,尤其是在美国。
全球核电工业史
本来疯狂在增长的反应堆在三里岛事件后进入暂缓期
(图片来自@Wikipedia)▼
图片
事故发生后两周内,共有约7.5万名反核能人士进军华盛顿。国会山、核管会总部甚至马路两旁,到处是反核能标语,这时候如果有拥核人士为核能说上一句好话,估计会被大众的口水淹死。
1979年三英里岛事故后的反核抗议活动
(图片来自@NARA / Wikipedia)▼
图片
接下来的几个月中,担心核事故中放射性气体影响到自己的美国民众在全国各地进行了大量反核示威活动,其中规模最大的游行示威是1979年9月纽约市举行的那一场——吸引了20万人参加,金球奖女演员简·方达等名人都发表了反核能演讲。
拥挤的反核集会
核能不影响到民众的生活时
并不会招致大规模的反对
一旦发生核事故,人人自危
(图片来自@美国国家档案局 )▼
图片
更不赶巧的是,这场事故恰巧发生在描述核电站安全问题的惊悚片《中国综合症》(China Symdrome)上映12天后。
这部片子名字里有中国,倒不是什么辱华片,而是根据一种科学理论改编的。这种理论认为,如果美国的核能设施炉心融解,那就会熔穿所有地球物质,直达对面的中国(反之亦然)。当时美国观众对影片情境历历在目,结合现实事件的发生,对核电发展的信心也大大减少。
图片
反核能民意汹涌,连卡特总统都在公开发言时表示,“核能应当作为最后一种可供选择的能源……当我们直接用煤炭,发展太阳能或合成燃料,来增加美国的石油和天然气生产时,我们就可以将对核能的依赖降至最低。”
这种情况下,核管会迅速宣布其余9座相同类型的动力堆停堆,并暂停颁发新的核电站建设和运行许可。1980年至1984年间,美国总共取消了51座核反应堆的建设,美国核电产业陷入了长期的不景气。
事故发生后
三哩岛就只使用右侧的一个核电站TMI-1
再也没有使用过左侧的TMI-2
(图片来自@Z22 / Wikipedia)▼
图片
七年后,受切尔诺贝利灾难影响,美国核能发展更加举步维艰,联邦政府对核安全问题和核电站设计细节的要求变得更加严格,核发展反对派也加大了反对声浪。此时建设核电厂的成本飞涨,直到21世纪初的化石燃料价格大涨及全球变暖效应显现后,各国才开始重启核能计划。
核能远超过其他化石燃料所产生的
但风险也是巨大的
历史上的每一次核事故都是在敲警钟
在科技更发达的今天,安全依旧是第一位
(图片来自@Lindsay Lipscombe / Shutterstock)▼
图片
当然,事故之后核电厂的兴建计划的锐减,让美国核电相关的公司流失了许多优秀资深的工程师,2012年奥巴马执政时期重开核电站建设计划之时还遭遇了人才缺乏的问题。
三哩岛事件纵然不如切尔诺贝利和福岛核泄漏那样广为人知,但同样作为特大核事故给人们留下了宝贵的建设经验和教训,世界各国相继开展了核电安全研究,重新检视了自己国家在发展核能过程中的问题。
其实从意识层面来说,提高警惕也是一种正面影响。
参考文献:
https://en.wikipedia.org/wiki/Three_Mile_Island_accident
https://www.voachinese.com/a/us-nuclear-20180507/4383280.html
一所亿万美元的学校——浅谈三哩岛事故及其影响.胡遵素.辐射防护
https://www.world-nuclear.org/information-library/safety-and-security/safety-of-plants/three-mile-island-accident.aspx
*本文内容为作者提供,不代表地球知识局立场
封面图片来自:shutterstock@ A. L. Spangler
END